Omnia Admin Reports: Inbound Activity
This guide provides detailed instructions on how to access and utilize the Inbound Activity report in Omnia. It includes information on how to view and analyze inbound call activities, apply filters, select date ranges, and export data. The guide also explains how to use the Inbound Heatmap features to visualize call volumes over specific periods.
Alert: Access to this Report:
- Access to this report is based on your user role. You may not be able to access and view a specific report and all of its features if your role does not permit it.
Accessing Inbound Activity
1. Access Inbound Activity Report:
- Go to the Admin Portal and sign in.
- Click the Reports tab to expand it.
- Select Call Summary, then Inbound Activity.

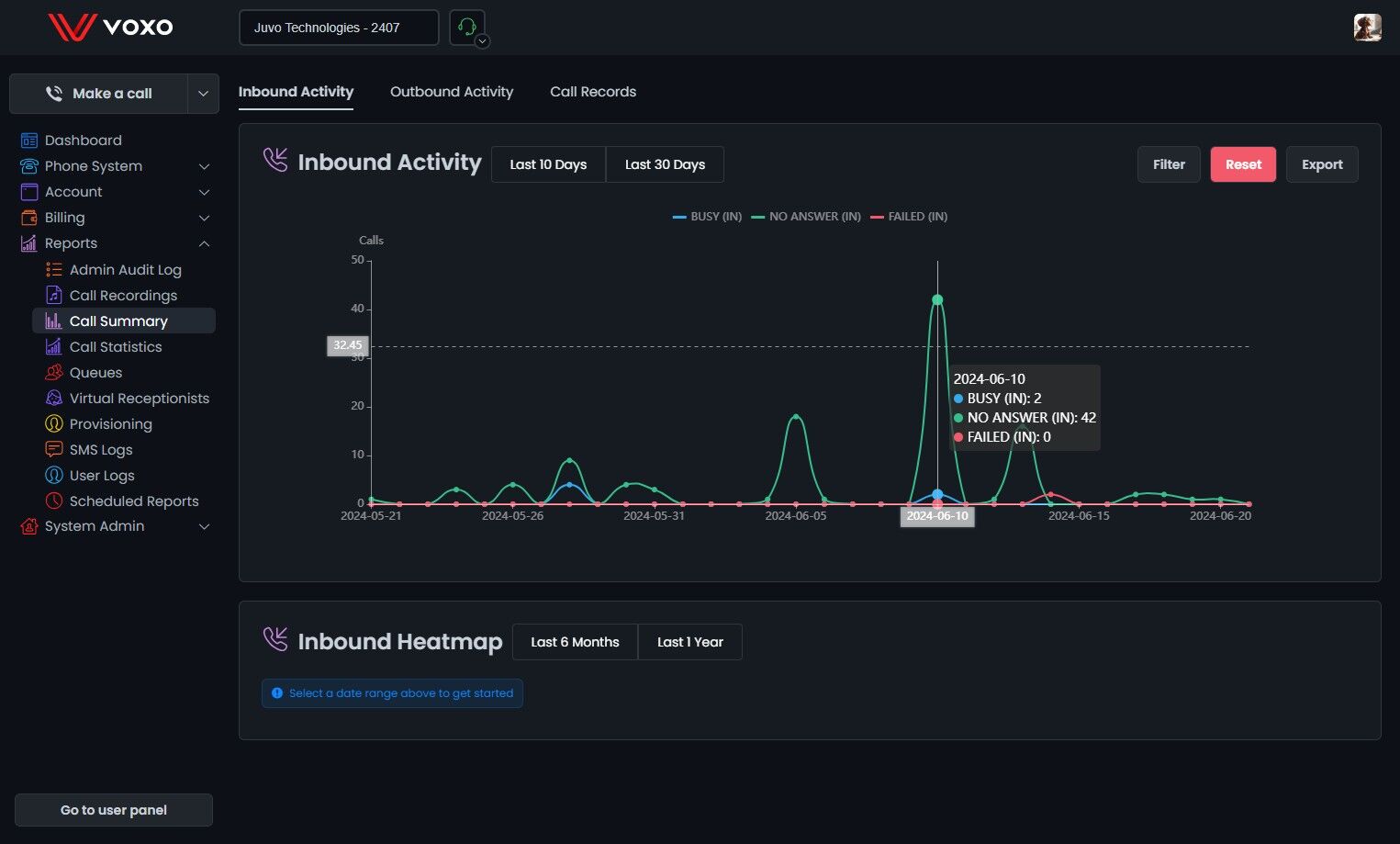
Viewing Inbound Call Activity
2. Overview:
- This section provides a detailed summary of incoming call activities, helping you to analyze call patterns and performance over specific periods.

3. #### Last 10 Days:
- View a bar graph showing the status of inbound calls.
- Categories displayed:
- Answered (IN): Calls answered. (Blue)
- No Answer (IN): Calls not answered. (Green)
- Busy (IN): Calls with a busy signal. (Red)
- Failed (IN): Calls failed to connect. (Purple)
Last 30 Days:
- View a similar bar graph for the last 30 days.
- Categories and colors remain consistent as above.
Graph Details:
- The graph displays data based on your selection (last 10 days or last 30 days).
- Hover over the bars to see daily stats.
- Each bar represents a different category of call status (Answered, No Answer, Busy, Failed).

Filters
4. Filter Settings:
- Select Date Range: Choose the start and end dates for the report to customize the period for which you want to view the data.
- Predefined Date Filters: Quickly filter data by predefined date ranges such as Last week, Last month, Last 3 months, Last 6 months, and Last year.

5. Select Distribution:
- Choose to view data daily, monthly, or hourly.

6. Filter By:
- Branch: Filter data by specific branches.
- Call Outcome: Filter by the outcome of calls.
- Phone Number (Inbound Only): Filter data by specific inbound phone numbers.
- User (Answered Only): Filter data based on the users who answered the calls.

7. Select Inbound Activity Dispositions:
- Choose between different call outcomes to display in the report:
- Answered
- No Answer
- Busy
- Failed

8. Select Presented Filter:
- Presented means a call attempted to reach a user.
- Choose to view:
- Presented: Calls that were presented.
- Not Presented: Calls that were not presented.
- All: All calls regardless of presentation status.

9. Select a Secondary Metric:
- Display additional metrics alongside primary data:
- Call Quality: Quality of the call connections.
- Internal Calls: Number of internal calls.
- Outbound Calls: Number of outbound calls.
- Talk Time: Total talk time for the calls.
- Total Calls: Total number of calls.
- Additional filters based on the selected secondary metric:
- Outbound Calls: Filter by Answered, No Answer, Busy, Failed.
- Talk Time: Filter by Inbound, Outbound, Total.
- Total Calls: Filter by Answered, No Answer, Busy, Failed.

10. #### Apply Filters:
- After setting your desired filters, click on the Update button to apply them. This will update the report to reflect the selected criteria.
- Click Reset to remove the filters.

11. Graph Details:
- Data Points: Hovering over the bars in the graph now provides detailed statistics based on the filters selected.

12. Exporting Data:
- Click Export to download the displayed data in CSV format.

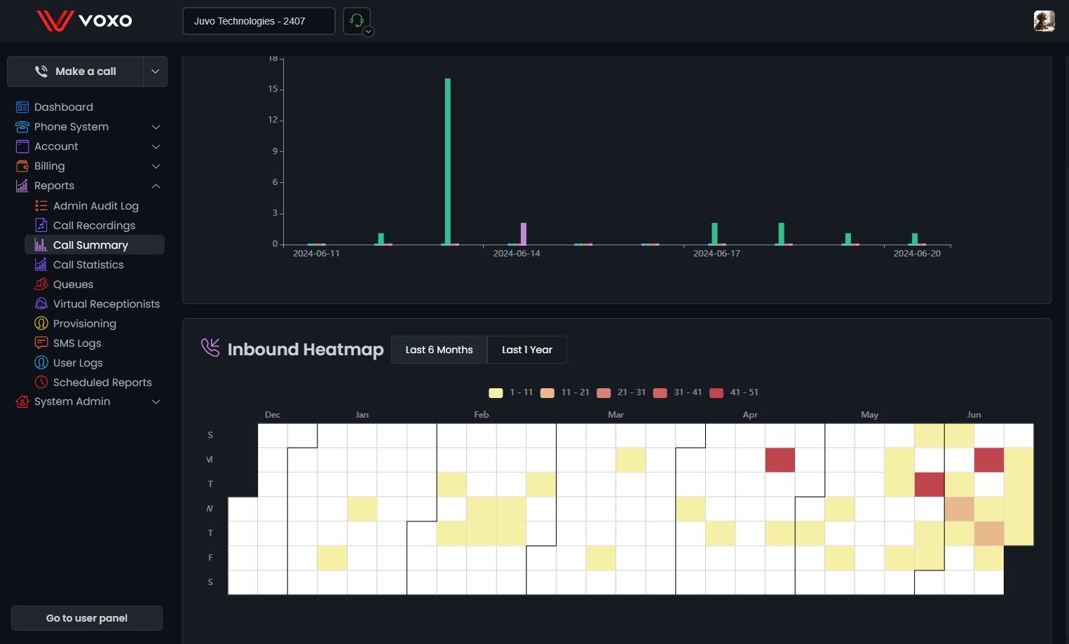
Inbound Heatmap
13. - The Inbound Heatmap visualizes the volume of inbound calls over a selected period. Each square represents a day, with colors indicating the number of calls.

14. Select Date Range:
-
Select a date range to get started.
-
Choose the date range to analyze by selecting either Last 6 Months or Last 1 Year.

15. View Heatmap:
- The heatmap will display the volume of inbound calls, with the following color coding:
- Yellow: 1 - 11 calls
- Light Orange: 11 - 21 calls
- Orange: 21 - 31 calls
- Dark Orange: 31 - 41 calls
- Red: 41 - 51 calls

16. Filter by Call Volume:
- Click on the color labels at the top to filter the heatmap. Clicking on a label will remove it from the view, allowing you to focus on specific call volume ranges. For example, clicking on the Yellow label will exclude days with 1 - 11 calls from the heatmap.

17. Analyze Data:
- Hover over any square to see the specific details of the call activity for that day. The tooltip will show:
- Answered (IN)
- No Answer (IN)
- Busy (IN)
- Failed (IN)
